Grafana Plugin
Grafana Plugin
Grafana is an open source volume metrics monitoring and visualization tool, which can be used to present time series data and analyze application runtime status.
We developed the Grafana-Plugin for IoTDB, using the IoTDB REST service to present time series data and providing many visualization methods for time series data.
Compared with previous IoTDB-Grafana-Connector, current Grafana-Plugin performs more efficiently and supports more query types. So, we recommend using Grafana-Plugin instead of IoTDB-Grafana-Connector.
Installation and deployment
Install Grafana
- Download url: https://grafana.com/grafana/download
- Version >= 9.3.0
Acquisition method of grafana plugin
Download apache-iotdb-datasource from Grafana's official website
Download url:https://grafana.com/api/plugins/apache-iotdb-datasource/versions/1.0.0/download
Install Grafana-Plugin
Method 1: Install using the grafana cli tool (recommended)
- Use the grafana cli tool to install apache-iotdb-datasource from the command line. The command content is as follows:
grafana-cli plugins install apache-iotdb-datasourceMethod 2: Install using the Grafana interface (recommended)
- Click on Configuration ->Plugins ->Search IoTDB from local Grafana to install the plugin
Method 3: Manually install the grafana-plugin plugin (not recommended)
Copy the front-end project target folder generated above to Grafana's plugin directory
${Grafana directory}\data\plugins\。If there is no such directory, you can manually create it or start grafana and it will be created automatically. Of course, you can also modify the location of plugins. For details, please refer to the following instructions for modifying the location of Grafana's plugin directory.Start Grafana (restart if the Grafana service is already started)
For more details,please click here
Start Grafana
Start Grafana with the following command in the Grafana directory:
- Windows:
bin\grafana-server.exe- Linux:
sudo service grafana-server start- MacOS:
brew services start grafanaFor more details,please click here
Configure IoTDB REST Service
- Modify
{iotdb directory}/conf/iotdb-system.propertiesas following:
# Is the REST service enabled
enable_rest_service=true
# the binding port of the REST service
rest_service_port=18080Start IoTDB (restart if the IoTDB service is already started)
How to use Grafana-Plugin
Access Grafana dashboard
Grafana displays data in a web page dashboard. Please open your browser and visit http://<ip>:<port> when using it.
IP is the IP of the server where your Grafana is located, and Port is the running port of Grafana (default 3000).
The default login username and password are both
admin.
Add IoTDB as Data Source
Click the Settings icon on the left, select the Data Source option, and then click Add data source.


Select the Apache IoTDB data source.
- Fill in
http://<ip>:<port>in theURLfield- ip is the host ip where your IoTDB server is located
- port is the running port of the REST service (default 18080).
- Enter the username and password of the IoTDB server
Click Save & Test, and Data source is working will appear.

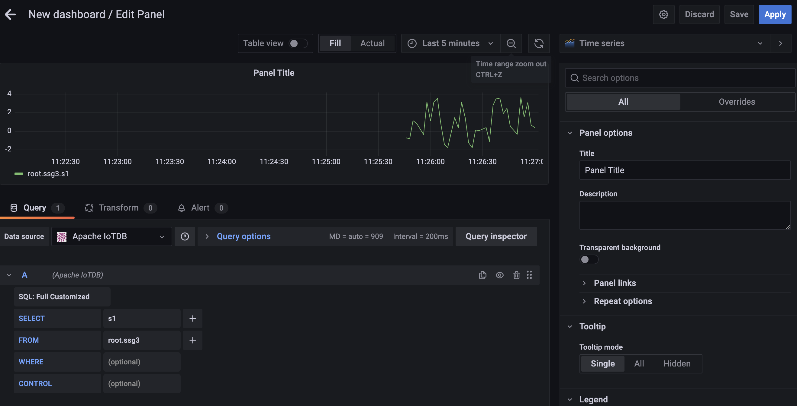
Create a new Panel
Click the Dashboards icon on the left, and select Manage option.

Click the New Dashboard icon on the top right, and select Add an empty panel option.

Grafana plugin supports SQL: Full Customized mode and SQL: Drop-down List mode, and the default mode is SQL: Full Customized mode.

SQL: Full Customized input method
Enter content in the SELECT, FROM , WHERE and CONTROL input box, where the WHERE and CONTROL input boxes are optional.
If a query involves multiple expressions, we can click + on the right side of the SELECT input box to add expressions in the SELECT clause, or click + on the right side of the FROM input box to add a path prefix:

SELECT input box: contents can be the time series suffix, function, udf, arithmetic expression, or nested expressions. You can also use the as clause to rename the result.
Here are some examples of valid SELECT content:
s1top_k(s1, 'k'='1') as topsin(s1) + cos(s1 + s2)udf(s1) as "alias"
FROM input box: contents must be the prefix path of the time series, such as root.sg.d.
WHERE input box: contents should be the filter condition of the query, such as time > 0 or s1 < 1024 and s2 > 1024.
CONTROL input box: contents should be a special clause that controls the query type and output format.
The GROUP BY input box supports the use of grafana's global variables to obtain the current time interval changes $__from (start time), $__to (end time)
Here are some examples of valid CONTROL content:
GROUP BY ([$__from, $__to), 1d)GROUP BY ([$__from, $__to),3h,1d)GROUP BY ([2017-11-01T00:00:00, 2017-11-07T23:00:00), 1d)GROUP BY ([2017-11-01 00:00:00, 2017-11-07 23:00:00), 3h, 1d)GROUP BY ([$__from, $__to), 1m) FILL (PREVIOUSUNTILLAST)GROUP BY ([2017-11-07T23:50:00, 2017-11-07T23:59:00), 1m) FILL (PREVIOUSUNTILLAST)GROUP BY ([2017-11-07T23:50:00, 2017-11-07T23:59:00), 1m) FILL (PREVIOUS, 1m)GROUP BY ([2017-11-07T23:50:00, 2017-11-07T23:59:00), 1m) FILL (LINEAR, 5m, 5m)GROUP BY ((2017-11-01T00:00:00, 2017-11-07T23:00:00], 1d), LEVEL=1GROUP BY ([0, 20), 2ms, 3ms), LEVEL=1
Tip: Statements like select * from root.xx.** are not recommended because those statements may cause OOM.
SQL: Drop-down List
Select a time series in the TIME-SERIES selection box, select a function in the FUNCTION option, and enter the contents in the SAMPLING INTERVAL、SLIDING STEP、LEVEL、FILL input boxes, where TIME-SERIES is a required item and the rest are non required items.

Support for variables and template functions
Both SQL: Full Customized and SQL: Drop-down List input methods support the variable and template functions of grafana. In the following example, raw input method is used, and aggregation is similar.
After creating a new Panel, click the Settings button in the upper right corner:

Select Variables, click Add variable:

Example 1:Enter Name, Label, and Query, and then click the Update button:

Apply Variables, enter the variable in the grafana panel and click the save button:

Example 2: Nested use of variables:



Example 3: using function variables


The Name in the above figure is the variable name and the variable name we will use in the panel in the future. Label is the display name of the variable. If it is empty, the variable of Name will be displayed. Otherwise, the name of the Label will be displayed.
There are Query, Custom, Text box, Constant, DataSource, Interval, Ad hoc filters, etc. in the Type drop-down, all of which can be used in IoTDB's Grafana Plugin
For a more detailed introduction to usage, please check the official manual (https://grafana.com/docs/grafana/latest/variables/)
In addition to the examples above, the following statements are supported:
show databasesshow timeseriesshow child nodesshow all ttlshow latest timeseriesshow devicesselect xx from root.xxx limit xx 等sql 查询
Tip: If the query field contains Boolean data, the result value will be converted to 1 by true and 0 by false.
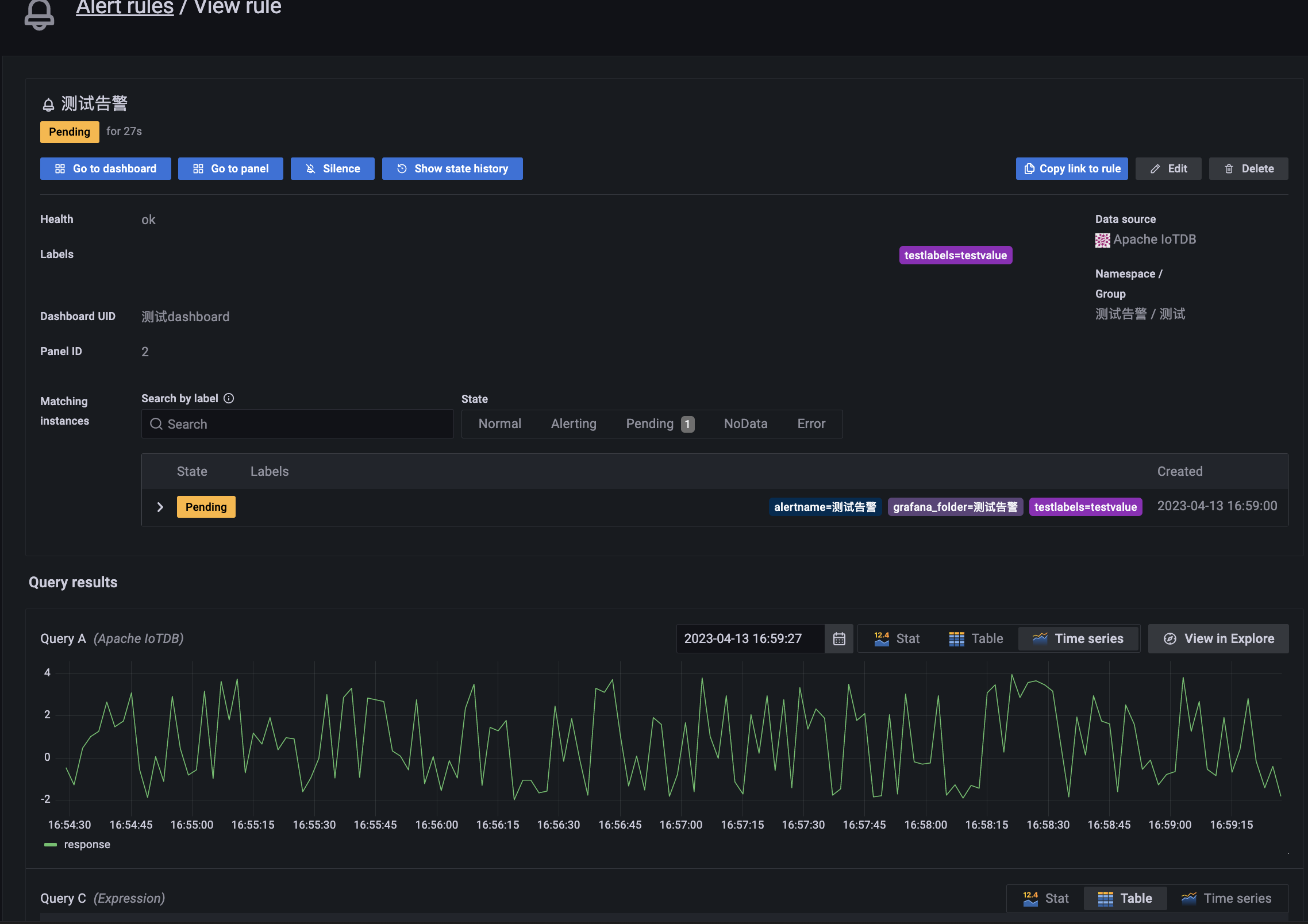
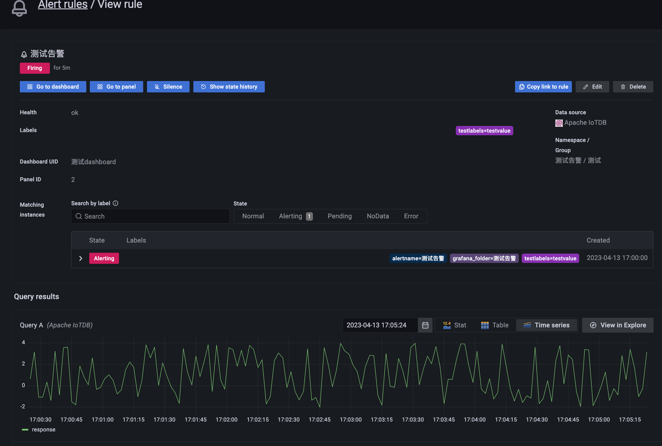
Grafana alert function
This plugin supports Grafana alert function.
- In the Grafana panel, click the
alertingbutton, as shown in the following figure:

- Click
Create alert rule from this panel, as shown in the figure below:

- Set query and alarm conditions in step 1. Conditions represent query conditions, and multiple combined query conditions can be configured. As shown below:

The query condition in the figure: min() OF A IS BELOW 0, means that the condition will be triggered when the minimum value in the A tab is 0, click this function to change it to another function.
Tip: Queries used in alert rules cannot contain any template variables. Currently we only support AND and OR operators between conditions, which are executed serially.
For example, we have 3 conditions in the following order: Condition: B (Evaluates to: TRUE) OR Condition: C (Evaluates to: FALSE) and Condition: D (Evaluates to: TRUE) So the result will evaluate to ((True or False ) and right) = right.
- After selecting indicators and alarm rules, click the
Previewbutton to preview the data as shown in the figure below:

- In step 2, specify the alert evaluation interval, and for
Evaluate every, specify the evaluation frequency. Must be a multiple of 10 seconds. For example, 1m, 30s.
ForEvaluate for, specify the duration before the alert fires. As shown below:

- In step 3, add the storage location, rule group, and other metadata associated with the rule. Where
Rule namespecifies the name of the rule. Rule names must be unique.

- In step 4, add a custom label. Add a custom label by selecting an existing key-value pair from the drop-down list, or add a new label by entering a new key or value. As shown below:

Click
Saveto save the rule or clickSave and Exitto save the rule and return to the alerts page.Commonly used alarm states include
Normal,Pending,Firingand other states, as shown in the figure below:


- We can also configure
Contact pointsfor alarms to receive alarm notifications. For more detailed operations, please refer to the official document (https://grafana.com/docs/grafana/latest/alerting/manage-notifications/create-contact-point/).
More Details about Grafana
For more details about Grafana operation, please refer to the official Grafana documentation: http://docs.grafana.org/guides/getting_started/.